Update Proxmox quick and easy, for free!
So, I've been fiddling around with a tool called Grafana again, which at this moment works really well.
Hang on tight while we're loading this image!
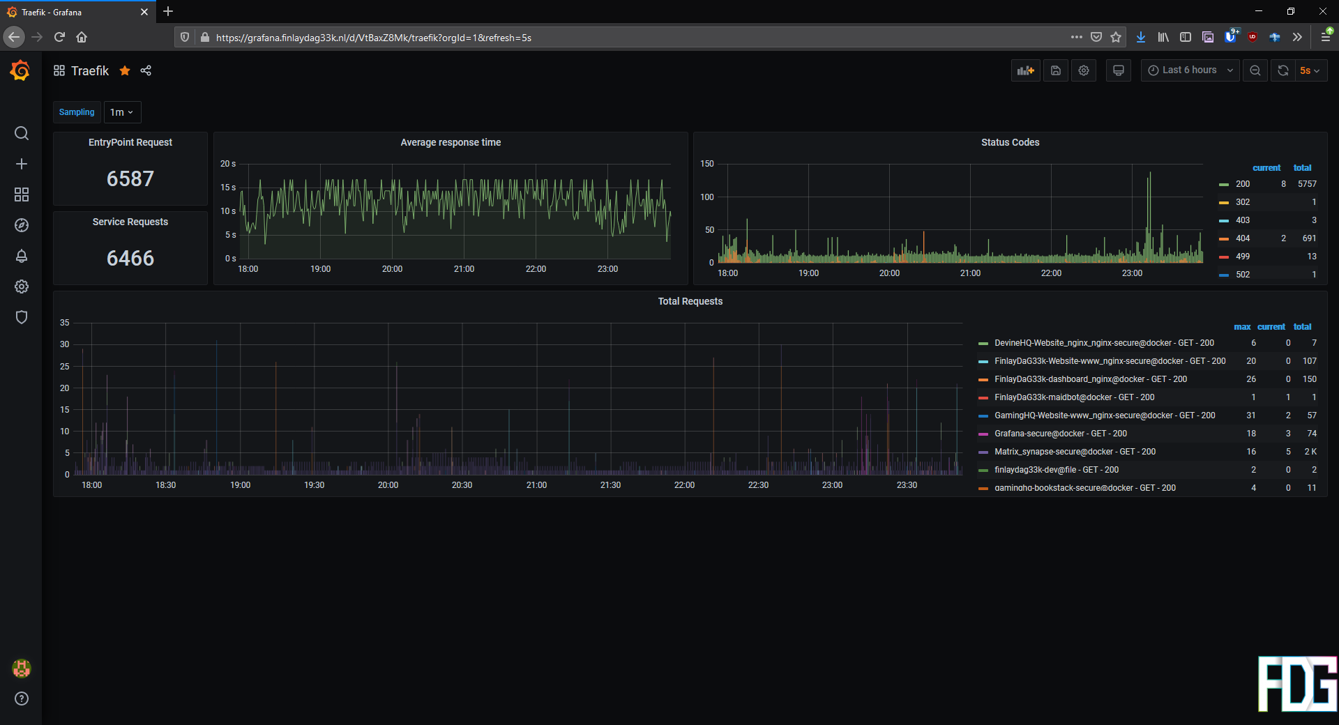
My Traefik monitoring!
I've fiddled with Grafana a while ago, but back then, I used Prometheus, which made no sense to me on how to integrate with existing apps or use in dashboards, so I ditched the idea and removed the Grafana (and Prometheus) containers from my server...
However, I then discovered Traefik supports InfluxDB, I got curious about InfluxDB.
InfluxDB uses more SQL-like language and well, I use SQL a decent bit, so that's a nice thing.
Now, I kinda want to monitor all the things, whiiiiich, includes my Proxmox Hypervisor.
I've discovered that since Proxmox 6.3, Proxmox supports adding external metrics servers (InfluxDB included) via the UI!
I prefer doing it by UI since doing it via the CLI is kinda poorly documented...
I'm still on
6.2-1 D:However, I'm not really able to pay $90 a year for their enterprise subscription (If somebody from the Proxmox team is willing to sponsor me, use the contact page to get in touch with me!) so I couldn't just click a single button in the dashboard to update...
Or can I?
Well, it is quite simple once you know how to do so, which is exactly what I'm going to show you!
First things first though...
This post is intended for educational use only.
I am in no way or shape responsible for any damages done!
Please make sure you made adequate preperations before proceeding.
Okay, now let's get into it!
First we need SSH into the host, you can use the WebUI's shell for it, but I'm just gonna use Terminus' SSH client.
How you SSH into it, is up to you...
Use the WebUI, use KVM-over-IPMI, use PuTTy...
It doesn't matter really.
Just make sure you have root privileges (I log in as the default user root so I have them by default), if you don't you might want want to run "su -" to get root privileges.
Alright, let's open nano (my preferred CLI text-editor, stop whining), create a new file in "/etc/apt/sources.list.d" and call it "pve-no-subscription.list".
The name of the file is pretty arbitrary, but this name makes it clear that this file does this bit.
Call it "pve-proxmox-pls-sponsor-finlaydag33k.list" for all I care.
You can open the editor by running this command:
nano /etc/apt/sources.list.d/pve-no-subscription.list
That should have opened nano and pointed it to our file.
Now add the following line:
deb http://download.proxmox.com/debian/pve buster pve-no-subscription
This will point apt towards the pve-no-subscription repository in a bit.
Though please, before you continue, do note that this repository is not the enterprise repository (which is basically "stable") but more like "yea, should be okay-ish".
There is also the pvetest repository, which is basically the bleeding edge and should only be used for testing.
Using the pve-no-subscription repository should be fine for a homelab like mine, however, if you use your server for something mission-critical in a business and can't afford $90/year (per socket though) for the "community license", then I'm sorry to bring it to you, your business doesn't sound viable (no offense, of course).
Anyways, I'm getting off-topic.
Now that we've added the line to our file, we can save it and exit nano.
To do so, press CRTL + X, then tap Y and hit ENTER.
Now you should be back at your shell again.
Before going on, we should disable the enterprise repository (as this will cause some annoying errors to pop-up later).
To do so, run the following command:
nano /etc/apt/sources.list.d/pve-enterprise.list Then comment out the only line in the file like this (just slap a
# in front of it):#deb http://download.proxmox.com/debian/pve buster pve-enterprise Save and exit again like we did before and that's it.
Now that that is done, go to your WebUI, selecting your node, select "
Updates" and clicking "Refresh".It should now inform you that you don't have a valid subscription for the server, but just click "OK" and be done with it.
Next, it should start running the "apt-get update" command for you and show it's output.
If there are no errors, then everything up until now went fine!
Hang on tight while we're loading this image!
That went surprisingly well didn't it?
You can now close this pop-up and should probably see a nice list of packages pop-up that are ready for updates.
I already kind of did the update so I can't show you...
Now click the "Upgrade" button and off you go!
Hang on tight while we're loading this image!
Yea, that's kind of anti-climactic that I already did this...
Now all that's left for you, is to reboot your machine (it is optional, but may be helpful if you have kernel updates) and it's all done!
What about running updates with the CLI instead of the WebUI?
Well, it's simple, just run the following commands and it'll do quite literally the same (just a slightly different output) :)
apt-get update Hang on tight while we're loading this image!
Update the repos
apt-get dist-upgrade Hang on tight while we're loading this image!
Update Proxmox
And your Proxmox is now updated, for free! Hoozay!
Anyways, that is it for this one, I hope you guys enjoyed it and learned a thing or two.
As for me, the update did little in my quest to add InfluxDB to Proxmox, siiiiince there is currently a bug that kinda breaks this part...
Bummer...
As always, feel free to join me on my subreddit or my Discord server to join the conversation or to leave a suggestion for the next topic I should cover.
Cheers!
Comments
Leave a comment
Please login to leave comment!
